| Автор | Сообщение |
|
vicshi
|
осцилограф работае,измерения производить можно,но
при включении тумблеров В/Деление 2S-2 ,2S-3, 2S-4 луч убигает в самый низ и ни какими регулировками в верх поднять нельзя,ещё ниже и за край опустить можно R-14.
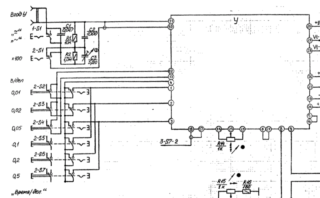
Эти тумблеры соединяют эмитеры транзисторов Т4 ,Т10.Транзисторы целые,проверял не выпаевая все Т7,Т4,Т10,Т11.Отпаивал подсоединение переключателя в точках 12, 13.Убедился что переключатель не виновен.
Где копать?
| Screenshot_2024-02-06-12-27-39-636_ru.androidtools.djvureaderdocviewer.png |
| Описание: |
|
| Размер файла: |
507.82 КБ |
| Просмотрено: |
146 раз(а) |

|
| Screenshot_2024-02-06-12-26-28-985_ru.androidtools.djvureaderdocviewer.png |
| Описание: |
|
| Размер файла: |
299.23 КБ |
| Просмотрено: |
143 раз(а) |

|
|
|
|
Vishne-aleksandr
|
| Проблема, вероятно, в транзисторных сборках V5, V6. |
|
БЕЗЫМЯННЫЙ
Бегущий по граблям
Сообщения: 7608
|
| Луч убигает это одно, а сигнал роданный на вход как отображается? Полевики входного каскада живы? |
|
|
vicshi
|
Транзисторные сборки,сначала переставил,потом поминял,изменений нет.Входные полевики целые,там если поставить плохой то луч убегает вверх на всех положениях переключателя 2S.
ДОБАВЛЕНО 06/02/2024 17:13
Перемычка между эмитерами Т4 и Т10 состоящая из С2 R9 уменьшает сигнал в 10раз.
Она уменьшает но почему луч убигает в низ и ни чем его не поднять к верху.
Буду выпаивать Т7 и Т11.Нечем заменить.
Если временно КТ361 пойдёт? |
|
|
vicshi
|
Нашёл старенький генератор.Вот так показывает на положении
2S-0.2 в/деление (снимок)
мерил батарейку 1.5v на пределе 1v
при включении предела луч убежал вниз, вытащил его что б видно было и померил батарейку,луч поднялся на 1,5 деления.
IMG_20240206_184953_HHT_copy_1500x2000_copy_600x800.jpg 98.75 КБ Скачано: 131 раз(а)
|
|
|
vicshi
|
"" девятый вагон ЗАДОРНОГО""
Менял полевые транзисторы на входе,ну и поменял конденсаторы электролиты С4 и С6. У С4 на плате со стороны радиодеталей плюс нарисован не правильно,а со стороны дорожек + стоит правильно.
Я ставил конденсатор руководствуясь той стороны где детали.
В этом и была причина что луч убегал вниз на пределах 0.01-0.02-0.05.
Сейчас луч посередине.КТ1-0.00,КТ2-0.00,КТ3-3.93,КТ4-3.94
Затвор V1 -6.28
Затвор V3 -8.92
Всё работает. |
|
|
vicshi
|
|
skolin
Передовик
Сообщения: 1210
|
| С правой стороны на схеме подписано"импульс подсветки", что идет от триггера на двух транзисторах. |
|
|
Vishne-aleksandr
|
Это линия обратного хода луча. В простых осциллографах её можно ослабить снижением яркости луча. Или проверьте работу триггера гашения луча при обратном ходе, ну или как он там называется.
Транзисторы V42, V43. Осторожно, там 1000 Вольт относительно корпуса осциллографа! |
|
|
vicshi
|
| А на какой плате Х-? или Y-? |
|
|
vicshi
|
| Нашёл буду пробовать,там есть подстроичник. |
|
|
vicshi
|
Подстроичником можно сделать темнее ,так же как и яркостью ручкой управления с переди ,но этот обратный ход луча всеравно видно,если присмотрется.
Может он и должен быть???
Ещё вопрос почему луч становится широким на трёх верхних положениях кнопок В/ДЕЛЕНИЕ ,а на нижних трёх нормальный на фото видно.
CollageMaker_20240213_145610232_copy_1024x1024.jpg 180.65 КБ Скачано: 133 раз(а)
|
|
|
Vishne-aleksandr
|
| vicshi писал: | | Подстроичником можно сделать темнее ,так же как и яркостью ручкой управления с переди |
Вот это и всё. А присматриваться не надо.
ДОБАВЛЕНО 13/02/2024 16:35
| vicshi писал: | | Ещё вопрос почему луч становится широким на трёх верхних положениях кнопок В/ДЕЛЕНИЕ ,а на нижних трёх нормальный на фото видно. |
Это, вероятно, шумит усилитель "Y". |
|
|
vicshi
|
А почему шумит не на всех пределах измерения,а только на 0.01, 0.02, 0.05, 1, 2 и 5. ?
ДОБАВЛЕНО 13/02/2024 19:44
Как почистить кнопочные переключатели,серебро чернеет наверное от сырости,и от воздуха,может у кого есть опыт.ПОДЕЛИТЕСЬ. |
|
|
Vishne-aleksandr
|
| vicshi писал: | | А почему шумит не на всех пределах измерения,а только на 0.01, 0.02, 0.05, 1, 2 и 5. ? |
А это по схеме один и тот же предел, при котором замыкаются контакты 12-13 на плате "Y". Только на пределе 1,2,5 используется ещё делитель на 100 - выключатель 2-S1.
Посмотрите входной экранированный провод на целостность. Может где-то что-нибудь оторвалось...
ДОБАВЛЕНО 13/02/2024 20:19
| vicshi писал: | | Как почистить кнопочные переключатели,серебро чернеет наверное от сырости,и от воздуха,может у кого есть опыт.ПОДЕЛИТЕСЬ. |
Я переключатель П2К чистил с разборкой, но в ОМЛ это плохо кончится. Проще: заливая внутрь выключателя спирт из одноразового шприца, перемещать контакты туда-сюда. Так для всех переключателей. |
|
skolin
Передовик
Сообщения: 1210
|
| vicshi писал: | | Нашёл буду пробовать,там есть подстроичник. |
Никогда подстроечники трогать не надо. Ежели только после ремонта для точной подгонки. Если что то "ушло", сперва чиним. Я писал что не исправен триггер а ты его "крутить". Поменять транзисторы, конденсаторы в утечке. Остальное само встанет на свои места. Контакты ВООБЩЕ не трогать. Чернота это нормально. Серебро всегда чернеет. Микронная толщина стирается сама и на работу не влияет. |
|
|
vicshi
|
Разобрал ,со спиртом по щёлкал переключателями,просмотрел все провода,проверил что бы была земля где есть соединения с корпусом.
Сейчас на пределах В/ДЕЛЕНИЕ 0,01*0.02*0.05*0.1*0.2*05 —везде тонкая линия,
толстая линия осталась только на пределах 1*2*5 и когда луч перемещаешь с верху в низ то внизу она толще.
Так как я менял транзисторные сборки,полевые транзисторы и ни чего не менялось с этими широкими линиями,то осталось попробовать Т4 и Т10
Тригером займусь в выходные. А там и деталей подозрительных нет,померил напряжения во всех точках,вроде нормально,только вместо
38 вольт у меня 42,6.
IMG_20240213_173740_copy_1163x509.jpg 159.83 КБ Скачано: 126 раз(а)
|
|
|
vicshi
|
|
|
vicshi
|
Поменял транзисторную сборку V6 и луч появился на пределе 1, 0,1 10.
Тему можно закрыть.
Всем форумчанам спасибо. |
|
|
Сергей Шпаков
|
| К 6 сообщению. А разве С4 и С6 не относятся ко всем диапазонам? Но только на перечисленных луч смещается вниз. |
|